
Ολοκληρωμένος οδηγός για την αναφορά εξυπηρέτησης πελατών
Οι αναφορές εξυπηρέτησης πελατών βοηθούν τις επιχειρήσεις να παρακολουθούν τις τάσεις, να εντοπίζουν τομείς βελτίωσης και να λαμβάνουν τεκμηριωμένες αποφάσεις π...

Οι αναφορές εξυπηρέτησης πελατών προσφέρουν πληροφορίες για την απόδοση, τα σημεία βελτίωσης και τα τμήματα με τις καλύτερες επιδόσεις. Οι τακτικές ανασκοπήσεις διασφαλίζουν την ικανοποίηση και την αφοσίωση των πελατών. Το LiveAgent παρέχει ολοκληρωμένες λειτουργίες αναφορών για την ενίσχυση της ποιότητας υπηρεσιών.
Οι αναφορές εξυπηρέτησης πελατών παρέχουν μια επισκόπηση όλων των αιτημάτων εξυπηρέτησης και των σχετικών δραστηριοτήτων. Προσφέρουν πληροφορίες για το πώς αποδίδει η ομάδα υποστήριξής σας, τι μπορεί να βελτιωθεί και ποια τμήματα διακρίνονται.
Οι αναφορές εξυπηρέτησης πελατών μπορεί να περιλαμβάνουν, μεταξύ άλλων:
Η τακτική ανασκόπηση των αναφορών είναι απαραίτητη όταν εργάζεστε με λογισμικό εξυπηρέτησης πελατών online. Αυτό μπορεί να σας βοηθήσει να βελτιώσετε τις επιχειρηματικές σας πρακτικές, τα προϊόντα και τις υπηρεσίες που παρέχετε, διασφαλίζοντας παράλληλα ότι καλύπτονται οι ανάγκες και οι προσδοκίες των πελατών σας.
Σκεφτείτε το εξής σενάριο. Πιστεύετε ότι η ομάδα υποστήριξής σας κάνει εξαιρετική δουλειά στη διαχείριση εισιτηρίων επειδή ο μέσος χρόνος επίλυσης εισιτηρίων είναι κάτω από 8 λεπτά. Ωστόσο, όταν εξετάζετε πιο προσεκτικά τις αξιολογήσεις των πρακτόρων, παρατηρείτε ότι οι πράκτορες λαμβάνουν επανειλημμένα αρνητικές κριτικές. Αυτό θα μπορούσε να υποδεικνύει ότι βιάζονται να απαντήσουν σε κάθε εισιτήριο, θυσιάζοντας την ποιότητα της εξυπηρέτησης για χάρη της ταχύτητας. Επειδή τέτοια σενάρια είναι πολύ συνηθισμένα, ο έλεγχος των αναφορών εξυπηρέτησης πελατών είναι απαραίτητος–και πρέπει να γίνεται τακτικά.
Το LiveAgent προσφέρει 11 λειτουργίες αναφορών εξυπηρέτησης πελατών. Δείτε τις αναλυτικά παρακάτω.
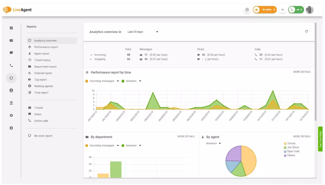
Η επισκόπηση αναλυτικών στοιχείων σας δίνει μια πλήρη εικόνα των προσπαθειών εξυπηρέτησης πελατών σας. Σας επιτρέπει να δείτε στατιστικά χρήσης, αναφορές απόδοσης και αξιολογήσεις ικανοποίησης πελατών. Ουσιαστικά, σας παρέχει μια προεπισκόπηση κάθε αναφοράς (αναφορά ετικετών, καναλιών, κατάταξης πρακτόρων) που είναι διαθέσιμη στο LiveAgent.

Οι αναφορές απόδοσης μπορούν να σας δώσουν μια καλή εικόνα για το πώς αξιοποιούν οι πράκτορες τον χρόνο τους. Οι αναφορές εμφανίζουν πόσα εισιτήρια απάντησε κάθε πράκτορας σε διαφορετικά κανάλια και πόσο χρόνο χρειάστηκε. Εκτός από την παραγωγικότητα, οι αναφορές απόδοσης μπορούν επίσης να δείξουν αξιολογήσεις πρακτόρων. Σας επιτρέπουν να δείτε και να συγκρίνετε την απόδοση ως προς τη χρησιμότητα, τη γνώση και την ταχύτητα.

Η επισκόπηση κατάταξης πρακτόρων αποτελεί πλήρη αναφορά όλων των θετικών και αρνητικών αξιολογήσεων πρακτόρων. Η αναφορά περιλαμβάνει σχόλια πελατών, την ημερομηνία λήψης της αξιολόγησης και σας δίνει τη δυνατότητα να μεταβείτε στο εισιτήριο που διαχειριζόταν ο πράκτορας όταν έλαβε την κριτική.

Οι αναφορές ετικετών σας δίνουν πληροφορίες σχετικά με το ποιες ετικέτες εμφανίζονται συχνότερα στα εισιτήριά σας. Έχοντας πρόσβαση σε μια οργανωμένη αναφορά σαν αυτή, μπορείτε να δείτε με τι είδους θέματα ασχολείται περισσότερο η ομάδα σας και να αντλήσετε χρήσιμες πληροφορίες για να βελτιώσετε το προϊόν/την υπηρεσία σας.

Δείτε όλα τα εκπληρωμένα και μη SLA σε ένα συγκεκριμένο χρονικό διάστημα για να γεφυρώσετε το χάσμα μεταξύ της υπηρεσίας που αναμένεται να προσφέρετε και αυτής που παρέχετε στην πραγματικότητα. Οι αναφορές συμμόρφωσης SLA σας επιτρέπουν να ταξινομήσετε όλα τα SLA ανά ημερομηνία, τμήμα και πράκτορα, ώστε να δείτε ποιος διακρίνεται και ποιος χρειάζεται βελτίωση.

Οι καταγραφές SLA προσφέρουν μια πιο λεπτομερή εικόνα για όλα τα εκπληρωμένα και μη SLA σε μια συγκεκριμένη χρονική περίοδο. Οι καταγραφές SLA δείχνουν τον αιτούντα του εισιτηρίου (πελάτη), το ID του εισιτηρίου, την έναρξη SLA, το τμήμα που ανατέθηκε το εισιτήριο, τον πράκτορα που το παρέλαβε, την ημερομηνία λήξης, την ημερομηνία ολοκλήρωσης και τον υπόλοιπο/εκπρόθεσμο χρόνο SLA.
Όλες οι καταγραφές μπορούν να εξαχθούν σε αρχείο CSV.

Η αναφορά διαθεσιμότητας πρακτόρων σας επιτρέπει να παρακολουθείτε τη διαθεσιμότητα των πρακτόρων υποστήριξής σας. Δείτε πότε κάθε πράκτορας ήταν online απαντώντας σε εισιτήρια, συνομιλίες και κλήσεις και για πόσο διάστημα. Για ευκολία διαμοιρασμού, όλες οι καταγραφές διαθεσιμότητας μπορούν να εξαχθούν σε CSV.

Η αναφορά πρακτόρων σας προσφέρει μια ολιστική εικόνα όλων των δραστηριοτήτων, του χρόνου εργασίας, των πωλήσεων, των αξιολογήσεων και άλλων μετρήσεων, όπως ο μέσος χρόνος συνομιλίας ή ανάληψης συνομιλίας. Φιλτράρετε τις αναφορές πρακτόρων ανά ημερομηνία, τμήμα, κανάλι και πράκτορα για να έχετε ακριβή εικόνα της απόδοσης των ομάδων σας.

Οι αναφορές καναλιών σας δίνουν μια ξεκάθαρη εικόνα για το ποια κανάλια υποστήριξης χρησιμοποιούν περισσότερο οι πελάτες σας. Περιλαμβάνουν λεπτομερείς πληροφορίες για όλα τα εισερχόμενα emails, κλήσεις, live chats, υποβολές φορμών επικοινωνίας, φόρμες ανατροφοδότησης, μηνύματα Facebook, Tweets κ.ά.
Οι αναφορές καναλιών, όπως οι περισσότερες αναφορές στο LiveAgent, μπορούν να προβληθούν σε διάγραμμα περιοχής, γραμμής, ράβδων ή πίτας.

Οι αναφορές τμημάτων σας δίνουν μια επισκόπηση για το πόσα εισιτήρια έλαβε και διεκπεραίωσε κάθε τμήμα μέσω διαφορετικών καναλιών επικοινωνίας. Η αναφορά μπορεί επίσης να δώσει πληροφορίες σχετικά με την απόδοση κάθε τμήματος βάσει σχολίων και αξιολογήσεων πελατών.

Οι αναφορές χρόνου σας δίνουν μια λεπτομερή επισκόπηση του συνολικού αριθμού ωρών και λεπτών που δαπανήθηκαν για την επίλυση κάθε εισιτηρίου. Μέσα στην αναφορά, οι χρήστες μπορούν να δουν το ID του εισιτηρίου και να μεταβούν σε αυτό, τον πράκτορα που το διαχειρίστηκε, τον πελάτη, την ημερομηνία, το χρόνο επίλυσης, το χρεώσιμο χρόνο και τυχόν επιπλέον σημειώσεις.
Η αναφορά παρέχει τη δυνατότητα φιλτραρίσματος και αναζήτησης εισιτηρίων από συγκεκριμένους πελάτες ή πράκτορες.

Το LiveAgent προσφέρει πάνω από 180 προηγμένες λειτουργίες help desk που μπορούν να σας βοηθήσουν να παρακολουθείτε την εξυπηρέτηση που λαμβάνουν οι πελάτες σας. Παρακάτω παραθέτουμε μερικές από αυτές τις λειτουργίες.
Αν και το LiveAgent σας ειδοποιεί όταν φτάνει νέο εισιτήριο, κάποιοι προτιμούν να ενημερώνονται μέσω email. Ρυθμίστε ειδοποιήσεις email ώστε να λαμβάνετε ενημέρωση κάθε φορά που:
Δεν αρκούν οι ειδοποιήσεις email; Ρυθμίστε ειδοποιήσεις Slack. Κάθε φορά που ανοίγει, επιλύεται ή απαντάται νέο εισιτήριο, θα ειδοποιείστε στο Slack. Το Slack μπορεί επίσης να σας ειδοποιεί αν αλλάξουν τυχόν κανόνες αυτοματοποίησης του LiveAgent όσο είστε εκτός.

Όπως αναφέρθηκε παραπάνω, οι αναφορές του LiveAgent μπορούν να εξαχθούν σε αρχεία CSV. Επιπλέον, το LiveAgent σας δίνει τη δυνατότητα εξαγωγής μεμονωμένων εισιτηρίων. Οι εξαγωγές περιλαμβάνουν την κατάσταση του εισιτηρίου, το όνομα και email του πελάτη, το ID του εισιτηρίου, το όνομα και το ID του τμήματος, το όνομα και το ID του πράκτορα, ετικέτες, θέμα, προεπισκόπηση email, ημερομηνία δημιουργίας, IDs συνομιλίας και άλλα.
Βρίσκεστε εκτός γραφείου και δεν μπορείτε να μπείτε στο LiveAgent, αλλά πρέπει να ελέγξετε την πρόοδο ενός συγκεκριμένου εισιτηρίου; Ζητήστε από τους πράκτορές σας να σας στείλουν ένα URL με το ιστορικό εισιτηρίου online. Χωρίς να απαιτείται ταυτοποίηση, μπορείτε να δείτε το ιστορικό απλά κάνοντας κλικ στον σύνδεσμο.

Το URL του ιστορικού εισιτηρίων online είναι αγαπημένο εργαλείο των υπευθύνων επιτυχίας πελατών. Είναι ιδανικό για να παρακολουθείτε σημαντικά εισιτήρια VIP πελατών ενώ βρίσκεστε σε διακοπές.
Το LiveAgent παρέχει χώρο αποθήκευσης για απεριόριστες ηχογραφήσεις κλήσεων. Αν πρέπει να παρακολουθήσετε την ποιότητα των απαντήσεων των πρακτόρων σας, μπορείτε να το κάνετε ακούγοντας κάθε κλήση.
Θέλετε να δείτε πώς διαχειρίζονται οι πράκτορές σας τα εισιτήρια σε πραγματικό χρόνο; Χρησιμοποιήστε την επισκόπηση συνομιλιών για να παρακολουθείτε live τη βοήθεια που παρέχουν οι πράκτορες στους πελάτες.

Το LiveAgent μπορεί να λειτουργήσει και ως εργαλείο κοινωνικής ακρόασης. Η ενσωμάτωση με το Twitter σας επιτρέπει να παρακολουθείτε συγκεκριμένες λέξεις-κλειδιά. Για παράδειγμα, αν επιλέξετε να παρακολουθείτε τη λέξη LiveAgent, κάθε φορά που κάποιος τη χρησιμοποιεί σε tweet (ανεξάρτητα αν γίνεται mention/tag με @ ή #), το tweet μετατρέπεται αυτόματα σε εισιτήριο και εισάγεται στον πίνακα ελέγχου σας. Έτσι, έχετε τη δυνατότητα να παρακολουθείτε τι λένε οι πελάτες σας έμμεσα για την επιχείρησή σας. Αυτές οι πληροφορίες σας βοηθούν να βελτιώσετε το προϊόν και τις υπηρεσίες σας.
Οι δείκτες και οι πίνακες κατάταξης σας δίνουν εικόνα για το πώς αποδίδουν οι πράκτορες υποστήριξής σας συγκριτικά μεταξύ τους. Μπορείτε να δείτε πόσο χρόνο ήταν online κάθε πράκτορας, πόσα μηνύματα απάντησε και ποιος έλαβε τις περισσότερες θετικές αξιολογήσεις σε μια μέρα.

Τα δεδομένα μπορούν να προβληθούν για:
Η ανατροφοδότηση και οι προτάσεις σας επιτρέπουν να συλλέγετε νέες ιδέες και σχόλια για μελλοντική ανάπτυξη. Δώστε στους πελάτες σας τη δυνατότητα να συζητήσουν τις ιδέες τους σε ένα φόρουμ κοινότητας και μάθετε τι θεωρούν πραγματικά σημαντικό.
Το LiveAgent ενσωματώνεται με πάνω από 40 εφαρμογές τρίτων, συμπεριλαμβανομένων λογισμικών ικανοποίησης πελατών. Ένα εξαιρετικό παράδειγμα είναι το Nicereply, το οποίο σας επιτρέπει να συλλέγετε σχόλια πελατών μέσω ερευνών NPS, CES και CSAT.
Ενσωματώστε τα με το live chat του LiveAgent και τοποθετήστε συνδέσμους ερευνών στα email σας ώστε οι πελάτες να αξιολογούν πάντα τις απαντήσεις των πρακτόρων σας.
Το κύριο όφελος της τακτικής ανασκόπησης αναφορών και αναλυτικών στοιχείων είναι ότι μπορείτε να δείτε τι γίνεται σωστά και τι χρειάζεται βελτίωση. Για παράδειγμα, μπορεί να παρατηρήσετε ότι λαμβάνετε περισσότερα live chats από τηλεφωνικές κλήσεις και, άρα, να ανακατανείμετε καλύτερα τους πράκτορές σας για να καλύψετε τα εισερχόμενα αιτήματα κάθε καναλιού.
Επιπλέον, οι αναφορές μπορούν να δείξουν ποιοι πράκτορες χρειάζονται επιπλέον εκπαίδευση. Αν κάποιοι λαμβάνουν συχνά αρνητικά σχόλια ενώ άλλοι διαπρέπουν, αυτό μπορεί να δείχνει ότι δεν έχουν εκπαιδευτεί επαρκώς ή δεν εφαρμόζουν βέλτιστες πρακτικές στις επικοινωνίες τους.
Η ανασκόπηση των αναφορών σας βοηθά να γεφυρώσετε το χάσμα μεταξύ των προσδοκιών και της πραγματικότητας. Μόλις εντοπίσετε και βελτιώσετε τα κενά, οι πελάτες σας θα το παρατηρήσουν. Με τη βελτίωση της υπηρεσίας αυξάνεται και η ικανοποίηση, φέρνοντας πολλά οφέλη.
Οι υπάρχοντες πελάτες αγοράζουν συχνότερα, ξοδεύουν περισσότερα χρήματα και είναι πιο πιθανό να συστήσουν την επιχείρησή σας σε άλλους — τόσο online όσο και δια ζώσης.
Όσο καλύτερη η εξυπηρέτηση, τόσο πιο ικανοποιημένοι οι πελάτες σας. Όσο πιο ευχαριστημένοι είναι, τόσο πιο πιθανό είναι να σας συστήσουν, πράγμα που οδηγεί σε περισσότερους πελάτες και πωλήσεις. Ουσιαστικά, πρόκειται για έναν αέναο κύκλο. Για αυτό, πρέπει να βελτιώνεστε διαρκώς, κάτι που μπορείτε να πετύχετε ανασκοπώντας όλα τα στατιστικά χρήσης κατευθείαν από το dashboard του LiveAgent.
Οι αναφορές εξυπηρέτησης πελατών παρέχουν μια επισκόπηση όλων των αιτημάτων εξυπηρέτησης και των σχετικών δραστηριοτήτων. Προσφέρουν πληροφορίες για το πώς αποδίδει η ομάδα υποστήριξής σας, τι μπορεί να βελτιωθεί και ποια τμήματα διακρίνονται.
Η τακτική ανασκόπηση των αναφορών σας βοηθά να βελτιώσετε τις επιχειρηματικές πρακτικές, τα προϊόντα και τις υπηρεσίες σας διασφαλίζοντας παράλληλα ότι καλύπτονται οι ανάγκες και οι προσδοκίες των πελατών σας. Οι αναφορές μπορούν να αποκαλύψουν σημαντικές πληροφορίες, όπως αν οι πράκτορες θυσιάζουν την ποιότητα για την ταχύτητα.
Το LiveAgent προσφέρει 11 λειτουργίες αναφορών εξυπηρέτησης πελατών, συμπεριλαμβανομένων της επισκόπησης αναλυτικών στοιχείων, αναφορών απόδοσης, κατάταξης πρακτόρων, αναφορών ετικετών, αναφορών συμμόρφωσης SLA, καταγραφών SLA, διαθεσιμότητας πρακτόρων, αναφορών πρακτόρων, αναφορών καναλιών, αναφορών τμημάτων και αναφορών χρόνου.
Τα οφέλη περιλαμβάνουν τη βελτίωση της ποιότητας εξυπηρέτησης, την αύξηση της ικανοποίησης των πελατών, τον εντοπισμό αναγκών εκπαίδευσης, τη βελτιστοποίηση της κατανομής πόρων και, τελικά, την αύξηση των πωλήσεων μέσω βέλτιστης εμπειρίας πελάτη.
Ανακαλύψτε τις ισχυρές λειτουργίες του LiveAgent που απλοποιούν την επικοινωνία, αυξάνουν την αποδοτικότητα και ενισχύουν την ικανοποίηση των πελατών.

Οι αναφορές εξυπηρέτησης πελατών βοηθούν τις επιχειρήσεις να παρακολουθούν τις τάσεις, να εντοπίζουν τομείς βελτίωσης και να λαμβάνουν τεκμηριωμένες αποφάσεις π...

Βελτιώστε την εξυπηρέτηση πελατών με μια ολοκληρωμένη λίστα ελέγχου αξιολόγησης που εστιάζει στον καθορισμό προσδοκιών, την παρακολούθηση επικοινωνιών, την ανάλ...

Ενισχύστε την ικανοποίηση της εξυπηρέτησης πελατών με στρατηγικές, εργαλεία CSAT και LiveAgent για να υπερβείτε τις προσδοκίες. Μάθετε πώς να μετράτε και να βελ...